
Soporta y servicios sobre centrales Siemens digitales. Poco a poco incorporamos Panasonic, Gold-star, Samsung Meridian.
Primeros trabajos en cableado estructurado.
Proyectos desde cero para empresas y organizaciones.
Migración de lo analogico a lo digital. Telefonos IP on premise. Optimización de comunicaciones empresariales.
Implementación rapido de soluciones para teletrabajo. Integración con sistemas CRM. Automatización de procesos.
Evolución de Telered hacia una marca que refleja innovación y omnicanalidad. integración total de herramientas.
En HelixCom conectamos cada interacción para que se convierta en un activo valioso para tu negocio. Integramos y unificamos tus llamadas, mensajes y datos en una plataforma 100% cloud, diseñada para que tomes decisiones más inteligentes.

Gestiona voz, WhatsApp, redes y otros canales desde un solo lugar.

Protege tu negocio con registros claros y seguros de cada conversación.

Convierte cada interacción en información útil para tu empresa.

Estamos a tu lado en todo momento, para asesorarte y asistirte de manera rápida y cercana.

Mejorar la toma de decisiones y ofrece soluciones más eficientes y personalizadas. Implementa nuestros módulos con IA para aprovechar al máximo cada comunicación

Actualizaciones constantes para mantenerte siempre a la vanguardia del mercado y desarrollos a las medidas de tus necesidades y deseos.
Nuestras soluciones son a la medida de tu necesidad, agenda una demo y recibi una propuesta personalizada
Nuestras Centrales ya son compatibles con los siguientes CRMS, además de tener la capacidad de desarrollar funcionalidad e implementaciones con casi cualquier otro CRM que utilices









La mayoría de las plataformas del mercado se enfocan en solo uno de estos canales, o los manejan de forma separada. El gran diferencial de HelixCom es que integra ambos en una sola solución, permitiendo que trabajen en conjunto, bajo una misma lógica de atención, control y registro.

Tu equipo puede atender llamadas y mensajes de WhatsApp desde un solo panel. Esto elimina la fragmentación de canales y mejora la experiencia del cliente, que puede contactarte por el medio que prefiera.

Puedes crear flujos inteligentes donde una conversación que inicia en WhatsApp pueda escalarse a una llamada (o viceversa), sin perder el historial. Esto es ideal para ventas, soporte o casos legales donde se requiere confirmación verbal.

Mientras WhatsApp te deja registro escrito, el canal de VOZ permite grabar y auditar las llamadas, ofreciendo un doble respaldo: textual y auditivo. Esto es clave para procesos sensibles como ventas, autorizaciones, cobranzas o soporte técnico.

WhatsApp te da inmediatez y cercanía; VOZ te permite profundidad y cierre. Al usarlos juntos, aumentás la tasa de conversión y resolvés más rápido las necesidades del cliente.

HelixCom permite implementar chatbots y voicebots con inteligencia artificial para responder, clasificar y derivar consultas automáticamente, en ambos canales. Esto maximiza la eficiencia sin perder calidad humana.

Resuelve toda tu comunicación empresarial con nuestra Cloud Corporativa. Precisa y personalizable, configura la distribución de llamados ideal para tu empresa y tu clientela. IVR, Grabación de Llamados, Anuncios, CDR y mucho más incluido en este paquete que llevara tu comunicación corporativa al estándar profesional del mercado.
Integra Tu Atencion de Voz con Whatsapp para que puedas cambiar de un canal a otro, acorde a la necesidad de tu clientes.
Brinda agilidad y resolución con un llamado o coordina con tiempo la confirmación de un turno por WhatsApp.
Profesionaliza tu atención diaria, centralizando mensajes y mejora la respuesta inmediata con nuestros BOTs IA de Voz y Chat, personalizados a los estándares de tu empresa.
Unifica todos tus canales de atención (voz, WhatsApp, redes sociales y email) en una sola plataforma. Elimina redundancias, mejora la calidad de tus comunicaciones y obtén una trazabilidad completa de cada interacción con tus clientes. Con nuestros módulos de análisis, podrás evaluar y optimizar tu servicio constantemente.
Nuestra plataforma se integra con tus herramientas clave como Pilot, Salesforce y Microsoft Teams. Además, es un sistema abierto a desarrollos personalizados para conectar con tu CRM de confianza, asegurando una solución a la medida de tus necesidades.
HelixCom proporciona soluciones de comunicación personalizadas para empresas de diversos sectores, incluyendo:
La solución completa de servicio al cliente

Gestione altos volúmenes de consultas y asegure que cada interacción con el cliente sea registrada. Agilize las encuenstas salientes con automatizaciones de llamados


Optimize la comunicación con el cliente y mantenga registros claros para el cumplimiento. Integre su CRM para poder distribuir los llamados a los vendedores asignados acorde a su base de datos

Automatize campañas de ventas o marketing, confirme sus pedidos mediante un mensaje de wp o notifique de sus ofertas y descuentos mediante una campaña de anuncios.

Mejora su atención inmediata con nuestro módulo de contact center para que puedan atender llamados y mensajes desde una sola pestaña. Monitoree la calidad de sus agentes en tiempo real para acomodar su personal a las necesidades de su cliente.
Grabe, supervise, monitoree y susurre

Automatize la contactacion por moras o pendeentes, enlace su CRM con nuestros BOTs especializados para que notifquen el cliente del saldo pendiente. Integre sus link de billetera virtual para agilizar el pago de sus clientes.

Estamos contigo antes, durante y después de la implementación de tu solución.

Cada conversación queda registrada y protegida bajo los más altos estándares.

Soluciones adaptadas a concesionarios, brokers de seguros, clínicas, distribuidores y más.

Empieza con lo que necesitas hoy y escala sin limitaciones a medida que tu negocio crece.
En el vertiginoso mundo digital actual, las conversaciones fragmentadas, las llamadas sin registrar y los mensajes sin respuesta significan oportunidades perdidas y operaciones ineficientes. Necesita más que solo tecnología; necesita un socio que comprenda sus desafíos y orqueste cada interacción con precisión e inteligencia.

“Es para Mehcco, una tranquilidad integrar con ellos. El profesionalismo, la predisposición y la capacidad de respuesta de todo el equipo nos motivan a seguir construyendo este camino juntos”

Gracias a la telefonía IP de Telered, logramos eliminar los cuellos de botella en nuestra atención al cliente. Esto nos permitió reducir las llamadas perdidas, agilizar los tiempos de respuesta e incluso disminuir las consultas repetitivas con anuncios pre-grabados. La experiencia fue muy positiva, y el continuo asesoramiento de su equipo fue clave para el éxito.

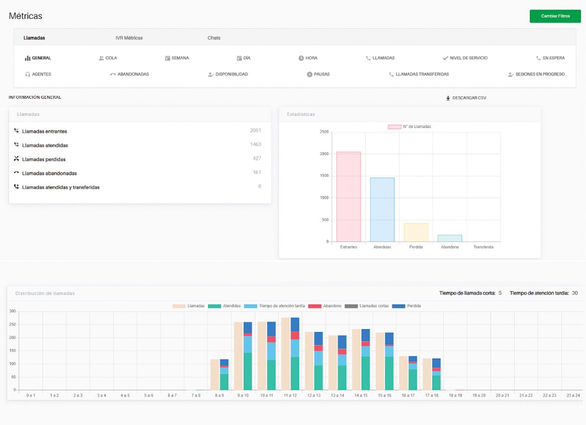
Gracias a la información que nos provee la central telefónica, podemos tomar decisiones en tiempo real para minimizar la pérdida de llamadas. Desde que trabajamos con Telered también pudimos ofrecerle la oportunidad a nuestras telefonistas de trabajar desde sus casas sin ningún inconveniente.

Gracias a la información que nos provee la central telefónica, podemos tomar decisiones en tiempo real para minimizar la pérdida de llamadas. Desde que trabajamos con Telered también pudimos ofrecerle la oportunidad a nuestras telefonistas de trabajar desde sus casas sin ningún inconveniente.

Bartolome Mitre 4290 1H CABA, 1201 CABA
© 2026 Created with 369 studio
Nuestro Módulo de Call center permite optimizar tu atención al cliente en un 100%.
